One string produces less power
Less power produced by one string can be caused by:
- Dirt at one spot on the panel or shadown of that part
- Faulty Solar panel
- Faulty CSO
- Faulty connection
Steps:
- Verify whether there is any corelationship with time of the day, if so, it could suggest that there is a shadow effect playing a role.
- Verify whether this feature has started from start of operations or happened at certain moment. if it happened from the start of the operations, it could indicate failure of CSO or the panel.

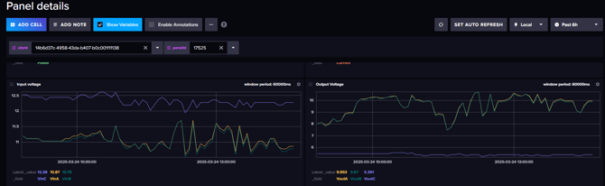
- Login to influx to check panel performances. In this particular case it is seen that Vin of one string is higher than others, and Vout is significantly lower. Replace the CSO\Panel

